[分享] 我用 Next.js 16 自幹了一個台股平台
大家好,我是 Eric,即將 年滿30 歲且只會寫vue的 Web 仔。
這一年在版上看到「金融業系統老舊」、「開發友善時光網頁」、「會去開發系統盈利嗎
」,覺得大神們都超強,並且思考了一下我能夠做到什麼。
隨著台股以站上三萬點並有感於台灣多數看盤軟體介面老舊,且社群平台充斥難以驗證的
詐騙對帳單,半年前我決定挑戰使用沒接觸的react並打造一個現代化的台股系統 ——
股市智投。
由於目前是一人開發且架設在資源極其有限的免費環境,但為了確保即時數據的流暢度,
我在架構上做了不少嘗試:
技術棧與架構亮點:
Next.js 16 & SWR:全面使用 SWR 達成背景更新及樂觀更新,搭配 Next的串流渲染,確
保在低規格硬體下依然能維持 UI 反應流暢。
Passkeys 通行密鑰:捨棄傳統密碼,導入 WebAuthn 協定。支援指紋/FaceID 登入,兼
顧安全性與秒級登入體驗。
PWA 跨平台支援:無需下載 App,透過瀏覽器即可「加入主畫面」,提供原生級別的流暢
度與離線快取能力及通知功能。(ps.這三天才突然想到要做,請鞭小力一點
2+1層快取防禦:針對 AWS 免費 EC2/RDS 環境,實作了防快取穿透、擊穿與頻率限制,
確保高併發時系統的穩定性。(redis以實作尚未啟用)
特色功能:
AI 摘要:整合 LLM 對股市動向進行語意化總結,快速掌握市場情緒(驗證中)。
上鏈組合(區塊鏈對帳單):利用區塊鏈不可逆特性,建立可驗證的真實投資績效紀錄。
目前已知挑戰:
資源限額:由於還在 Beta 階段,高併發時系統會啟動降速保護。
維護與 CI/CD:後端目前仍為手動部署,更新期間可能會有短暫中斷,請見諒。
連結:https://stockintelli.com
驗證碼:PTT-888 (現階段不希望爬蟲爬到且總量管制中)
問題回報:https://stockintelli.com/feedback
202506月~肝指數圖
https://assets.stockintelli.com/i/eric-liver-status-2025.png

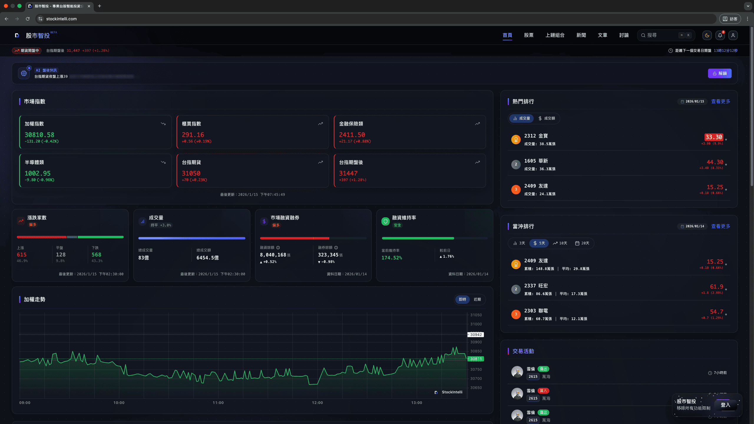
避免有人認為是釣魚網站,附上驗證後的截圖
桌機版首頁
https://assets.stockintelli.com/i/stockintelli-desktop.png




金融數據複雜度極高,小弟一人開發難免有漏失,若各位大神發現報價異常、UIUX 難操
作或 初心者Bug,懇請指教,我會盡速修復,感謝大家!
--
※ 發信站: 批踢踢實業坊(ptt.cc), 來自: 101.14.6.13 (臺灣)
※ 文章網址: https://www.ptt.cc/bbs/Soft_Job/M.1768535014.A.3B1.html
推
01/16 12:24,
1月前
, 1F
01/16 12:24, 1F
推
01/16 12:28,
1月前
, 2F
01/16 12:28, 2F
想利用區塊鏈的特性以及時間不可逆達成一連串的驗證
推
01/16 12:36,
1月前
, 3F
01/16 12:36, 3F
是,能力不足自己沒辦法半年從架伺服器一路寫到前後端跟UX
→
01/16 13:29,
1月前
, 4F
01/16 13:29, 4F
我參考過外的金融平台,如果不符合胃口也可以改成XP介面
噓
01/16 14:32,
1月前
, 5F
01/16 14:32, 5F
跪求大神開示,是否有其他可以證明對帳單的方式
推
01/16 14:50,
1月前
, 6F
01/16 14:50, 6F
其實我在寫的時候一直以為這個UI是現代化的設計,果然是我菜
推
01/16 17:11,
1月前
, 7F
01/16 17:11, 7F
→
01/16 17:12,
1月前
, 8F
01/16 17:12, 8F
希望有機會但目前不想要收費~看微薄的口袋可以走多遠
→
01/16 17:27,
1月前
, 9F
01/16 17:27, 9F
恭喜你猜錯模型了
推
01/16 18:23,
1月前
, 10F
01/16 18:23, 10F
已回信
推
01/16 19:34,
1月前
, 11F
01/16 19:34, 11F
推
01/16 20:22,
1月前
, 12F
01/16 20:22, 12F
→
01/16 20:22,
1月前
, 13F
01/16 20:22, 13F
→
01/16 20:23,
1月前
, 14F
01/16 20:23, 14F
已寄信想請教相關資訊!
推
01/16 21:15,
1月前
, 15F
01/16 21:15, 15F
推
01/16 22:21,
1月前
, 16F
01/16 22:21, 16F
推
01/16 22:44,
1月前
, 17F
01/16 22:44, 17F
指數跟股價是即時,其他是盤後
※ 編輯: as199629 (27.247.89.202 臺灣), 01/16/2026 23:49:35
→
01/16 23:38,
1月前
, 18F
01/16 23:38, 18F
謝謝建議,但我不是設計師,還是會優先處理程式的bug
※ 編輯: as199629 (27.247.89.202 臺灣), 01/16/2026 23:57:21
推
01/17 00:48,
1月前
, 19F
01/17 00:48, 19F
推
01/17 03:20,
1月前
, 20F
01/17 03:20, 20F
推
01/17 03:21,
1月前
, 21F
01/17 03:21, 21F
推
01/17 09:05,
1月前
, 22F
01/17 09:05, 22F
→
01/17 09:06,
1月前
, 23F
01/17 09:06, 23F
噓
01/17 10:41,
1月前
, 24F
01/17 10:41, 24F
推
01/17 11:43,
1月前
, 25F
01/17 11:43, 25F
推
01/17 14:13,
1月前
, 26F
01/17 14:13, 26F
推
01/17 23:11,
1月前
, 27F
01/17 23:11, 27F
→
01/17 23:11,
1月前
, 28F
01/17 23:11, 28F
推
01/18 01:30,
1月前
, 29F
01/18 01:30, 29F
推
01/18 02:03,
1月前
, 30F
01/18 02:03, 30F
推
01/21 15:52,
1月前
, 31F
01/21 15:52, 31F
推
01/22 19:30,
1月前
, 32F
01/22 19:30, 32F
推
01/26 10:24,
1月前
, 33F
01/26 10:24, 33F
推
02/01 09:41,
1月前
, 34F
02/01 09:41, 34F
Soft_Job 近期熱門文章
PTT職涯區 即時熱門文章
15
36